📄 New Whitepaper: Securing the Digital Clinic: Boosting Healthcare Cyber Defense with Artificial Intelligence Read Now

Continuous Threat Exposure Management for Critical Infrastructure

Unified visibility, vulnerability management, and threat detection across your OT/IT environment.

85%
Reduction in False Positives
5x
Faster Incident Response
90%
Reduction in Manual Tasks
30%
Reduction in SOC Costs

The Critical Infrastructure Security Challenge

Legacy Systems & Vulnerabilities

Industrial environments run on decades-old systems that were never designed for cybersecurity. These legacy OT systems cannot be easily patched or replaced, creating persistent vulnerabilities that attackers actively target.

IT/OT Convergence Blind Spots

As operational technology connects to IT networks, organizations lack unified visibility across both environments. Shadow assets, unknown connections, and fragmented monitoring create dangerous security gaps in converged networks.

Increasing Nation-State Attacks

Critical infrastructure faces sophisticated, targeted attacks from state-sponsored groups. Traditional security tools struggle to detect and respond to advanced persistent threats designed specifically to disrupt industrial operations.

Platform Capabilities

Three core capabilities that provide continuous threat exposure management across your critical infrastructure

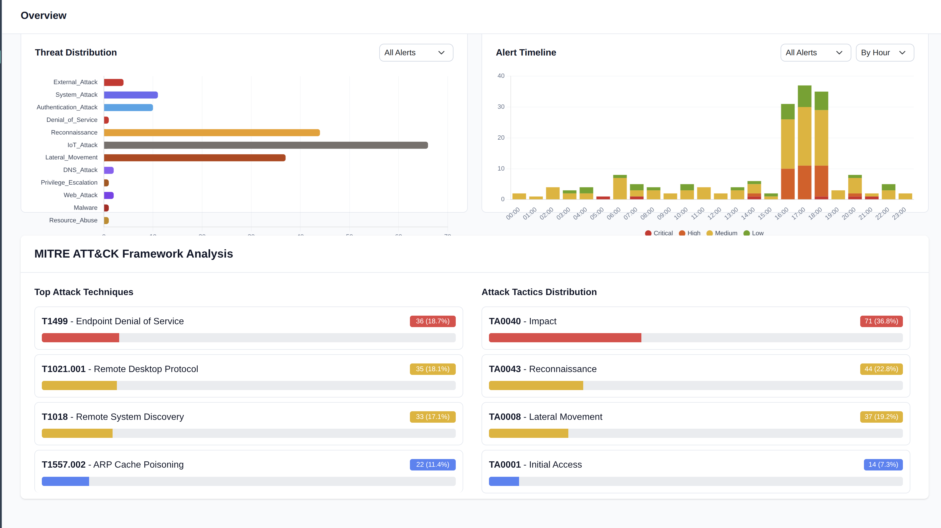
Threat Detection

Advanced Detection for ICS/OT Threats

Detect sophisticated threats targeting industrial protocols (Modbus, DNP3, OPC, etc.) with advanced behavioral analytics trained on ICS attack patterns. Identify anomalies in process behavior and lateral movement before they impact operations.

Threat Detection Dashboard
Asset Discovery Dashboard

Asset Discovery

Complete Visibility Across IT/OT Environments

Automatically discover and inventory every asset across your converged IT/OT network. Our platform identifies PLCs, SCADA systems, HMIs, and industrial devices while mapping relationships and dependencies critical to your operations.

Vulnerability Management

Continuous Assessment & Risk-Based Prioritization

Continuously assess vulnerabilities across legacy and modern systems without disrupting operations. Intelligent risk scoring prioritizes remediation based on exploitability, asset criticality, and operational impact, not just CVSS scores.

Vulnerability Management Dashboard

See the Platform in Action

Schedule a personalized demo to see how Syntrisec protects critical infrastructure environments like yours.

© 2025 Syntrisec Pte Ltd. All rights reserved. | Privacy Policy